In celebration of RankLens’ 1st Launch Anniversary, we’ve sped up the release of BETA 2 (PRO) — with all PRO features activated so you can fully test out the differences in the new version for free!
Table of Contents
RankLens remains the most reliable AI visibility reporting tool, accurately analyzing brand visibility in large language models (LLMs) for both Fortune 500 companies and small businesses.
Why RankLens Sees What Other Tools Cannot
Most visibility tools fail to capture how a brand truly appears within large language models because they are:
- Based on running thousands or even millions of random queries that may not relate to your business.
- Mathematically inaccurate when predicting what people actually see.
- Limited to typing in queries without controlling how they are matched.
RankLens is different. It was developed using principles grounded in computer science and mathematical modeling, taking an entity-based approach (similar to keywords in SEO) to determine relevance through extensive sampling.
Accurate AI Visibility Requires Multiple Samples
You can’t measure AI visibility the same way you measure search rankings. Most AI visibility tools only run a single test, which leads to inconsistent results — as multiple runs often produce different outcomes.
RankLens, by default, tests visibility 4×, 8×, or 16× times. Each run accumulates metrics such as:
- Rank
- LLM Confidence
- Brand Appearance
- Brand Discovery
- Brand Target
- Overall Visibility Index
In other words, LLMs are complex, multi-dimensional systems, and accurate measurement requires multiple samples. RankLens simplifies this complexity into actionable insights for agencies, brand specialists, PR managers, and businesses.
If you prefer a single score, the Visibility Index (0–100) gives you a clear measure — where 100 represents perfect AI visibility for your chosen entities.
Measure Entities, Not Queries
Think of entities as topics or keyword-like concepts. They can be short (“Nashville Car Dealer”) or long (“App for Finding New and Used Cars”).
You can start with traditional keyword tools, or use an entity-based tool like Insight Igniter AI — recommended for discovering entities that matter most to your business. In RankLens, simply click the “Get Entities” shortcut to access it.
Tip: The right entities make or break your results.
Tools like Insight Igniter AI help avoid overly broad or overly narrow entities that can distort reporting.
Once you have your entities, run them through RankLens by selecting a project. If you’re new, add a new site by entering both the domain and brand name — both are used later in reporting.
AI Visibility Starts with Control Over Your Brand
BETA 2 (PRO) introduces unmatched control over reporting through the following options:
- Language – Often overlooked, but crucial. You interact with chatbots in specific languages, so your visibility tool should reflect that.
- Location – Visibility is usually location-specific. Define your city, state, or country. For larger brands, easily replicate one setup across multiple regions.
- Sample Size – The higher the sampling rate, the slower but more accurate your report.
- AI Engine – Includes the latest LLMs:
- ChatGPT 4o
- ChatGPT Search
- ChatGPT 5
- Perplexity Sonar
- Google Gemini
- Anthropic Claude
- xAI Grok
- DeepSeek
(Note: Google AI Mode and AI Overviews are excluded as they belong to Google Search, covered in our SEO AI Dashboard.)
- Schedule – Automate reports for any day of the week or the 1st, 7th, 14th, or 28th of each month. Enable “Notify me when finished” for email alerts.
- Match Type – Choose from nearly 200 match types to explore intent and context. For example:
- “Sustainably Sourced”
- “Family-Friendly”
- “Lifetime Warranty”
You can easily duplicate a report using “Reuse Settings” to track different match types side-by-side.
An AI Visibility Report You Can Use
Each RankLens report delivers an LLM Entity Report that tracks:
- Average Rank
- LLM Confidence
- Brand Discovery
- Brand Target
- Brand Match
- Overall Visibility Index
Although some believe there are no “rankings” in LLMs, AI models still provide ranked recommendations when asked for product or service suggestions. RankLens measures these outputs repeatedly to find:
- Average Rank
- Lowest Rank Achieved
- Highest Rank Achieved
Because LLM outputs can fluctuate even with identical prompts, multiple samples establish a steady visibility baseline.
In our studies:
The more samples taken, the more consistent the appearance of a select group of businesses — showing that results are far from random
Why Brands Get Chosen by AI
RankLens measures six critical factors behind AI-driven visibility:
- Brand Match – How closely does the AI’s recommended name match yours?
- Uses Cosine Similarity to calculate closeness.
- Tracks both brand and website matches.
- Brand Target – Indicates how precise and stable the AI’s recommendations are.
- Brand Discovery – Measures how likely your brand appears in AI-generated suggestions.
- Brand Appearance (SoV) – Counts how often your brand appears relative to others and Share of Voice (SoV): % of all responses the AI assigned to a brand compared to all other brands across all samples.
- LLM Confidence – Shows how confident the AI is in its own response.
- Visibility Index – The aggregate score (0–100) combining all the above.
Additionally, RankLens provides a Top 5 Competitor Comparison for each entity — displaying metrics like Average Rank, Brand Appearance, and Brand Discovery.
When Business and Brand Visibility Changes
While SEO can positively influence brand visibility in LLMs, the effect depends on each model’s internal search capabilities. These changes are usually gradual.
However, major changes occur when:
- A company updates its AI to a new generation (a different LLM entirely).
- You switch your RankLens report to track a new engine.
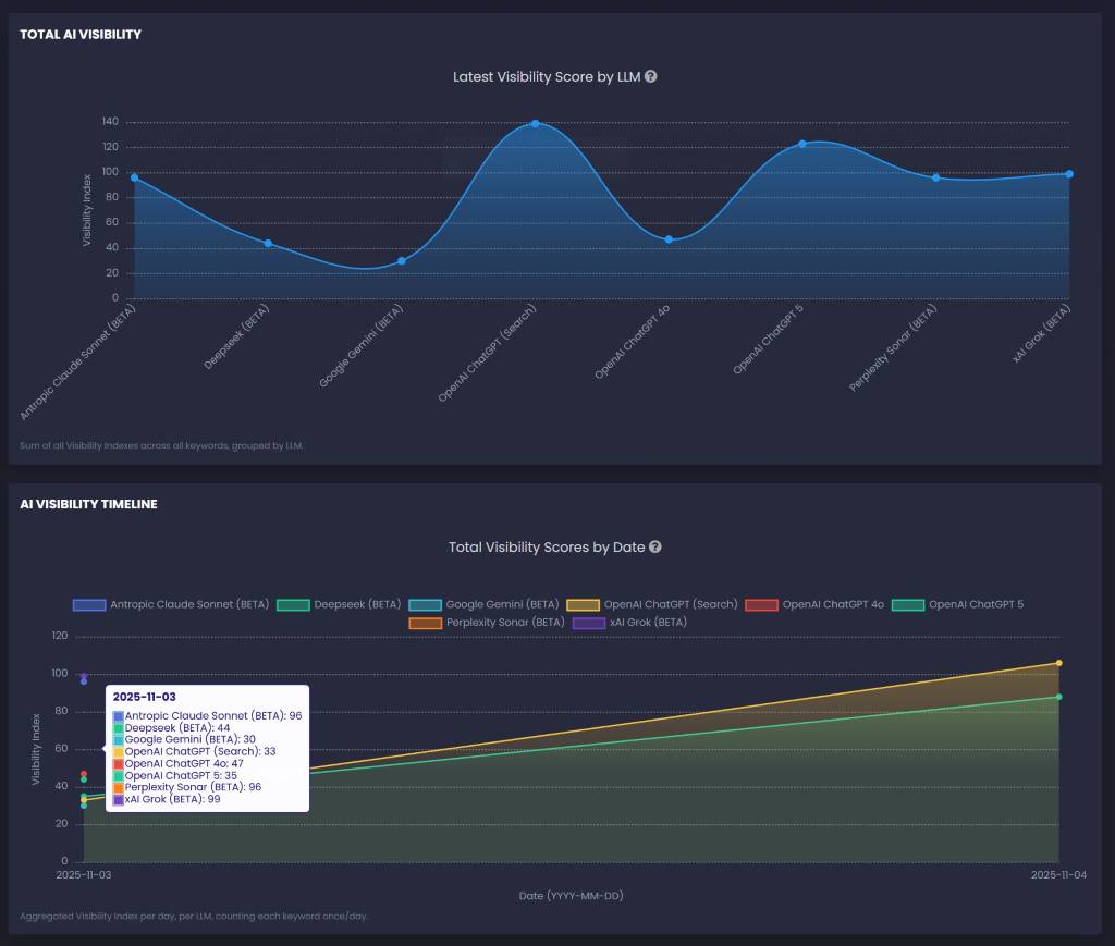
Previously, tracking these transitions was difficult. RankLens solves this with Collective Reporting, which dynamically aggregates all visibility data for a project across all engines.
Collective Reporting includes:
- AI Visibility Accumulated – Shows how visibility has built up over time, revealing trends in generative search strategies.
- Total AI Visibility – Displays the most recent brand visibility results across all LLMs.
- AI Visibility Timeline – Provides a chronological view of engine activity and reporting periods to identify shifts.
A New Era of Generative Visibility
Appearing in AI chatbots and LLMs has created a new marketing frontier — some call it Generative Engine Optimization (GEO). Adapt quickly with reports that you can easily change entities, re-run, copy to a new report and generate a new match, like “Local Pickup”, or switch from ChatGPT to Claude.
Whatever the terms, the first step is having a powerful, accurate, and reliable AI visibility tool — and that’s what RankLens delivers. RankLens (Beta 2) Pro is available for free here.














